i am using zuul as a simple gateway, configuration file :

zuul:
  routes:
    openApi:
      path: /openApi/**
      stripPrefix: false
      url: http://domain.me/context-path/

exception:

2019-08-22 19:02:02,747 WARN  [org.springframework.cloud.netflix.zuul.filters.post.SendErrorFilter] (default task-31) Error during filtering: com.netflix.zuul.exception.ZuulException: Forwarding error
    at org.springframework.cloud.netflix.zuul.filters.route.SimpleHostRoutingFilter.handleException(SimpleHostRoutingFilter.java:257) [spring-cloud-netflix-zuul-2.1.1.RELEASE.jar:2.1.1.RELEASE]
    at org.springframework.cloud.netflix.zuul.filters.route.SimpleHostRoutingFilter.run(SimpleHostRoutingFilter.java:237) [spring-cloud-netflix-zuul-2.1.1.RELEASE.jar:2.1.1.RELEASE]
    at com.netflix.zuul.ZuulFilter.runFilter(ZuulFilter.java:117) [zuul-core-1.3.1.jar:1.3.1]
    at com.netflix.zuul.FilterProcessor.processZuulFilter(FilterProcessor.java:193) [zuul-core-1.3.1.jar:1.3.1]
    at com.netflix.zuul.FilterProcessor.runFilters(FilterProcessor.java:157) [zuul-core-1.3.1.jar:1.3.1]
    at com.netflix.zuul.FilterProcessor.route(FilterProcessor.java:118) [zuul-core-1.3.1.jar:1.3.1]
    at com.netflix.zuul.ZuulRunner.route(ZuulRunner.java:96) [zuul-core-1.3.1.jar:1.3.1]
    at com.netflix.zuul.http.ZuulServlet.route(ZuulServlet.java:116) [zuul-core-1.3.1.jar:1.3.1]
    at com.netflix.zuul.http.ZuulServlet.service(ZuulServlet.java:81) [zuul-core-1.3.1.jar:1.3.1]
    at org.springframework.web.servlet.mvc.ServletWrappingController.handleRequestInternal(ServletWrappingController.java:165) [spring-webmvc-5.1.3.RELEASE.jar:5.1.3.RELEASE]
    at org.springframework.cloud.netflix.zuul.web.ZuulController.handleRequest(ZuulController.java:45) [spring-cloud-netflix-zuul-2.1.1.RELEASE.jar:2.1.1.RELEASE]
    at org.springframework.web.servlet.mvc.SimpleControllerHandlerAdapter.handle(SimpleControllerHandlerAdapter.java:52) [spring-webmvc-5.1.3.RELEASE.jar:5.1.3.RELEASE]
    at org.springframework.web.servlet.DispatcherServlet.doDispatch(DispatcherServlet.java:1038) [spring-webmvc-5.1.3.RELEASE.jar:5.1.3.RELEASE]
    at org.springframework.web.servlet.DispatcherServlet.doService(DispatcherServlet.java:942) [spring-webmvc-5.1.3.RELEASE.jar:5.1.3.RELEASE]
    at org.springframework.web.servlet.FrameworkServlet.processRequest(FrameworkServlet.java:1005) [spring-webmvc-5.1.3.RELEASE.jar:5.1.3.RELEASE]
    at org.springframework.web.servlet.FrameworkServlet.doPost(FrameworkServlet.java:908) [spring-webmvc-5.1.3.RELEASE.jar:5.1.3.RELEASE]
    at javax.servlet.http.HttpServlet.service(HttpServlet.java:707) [jboss-servlet-api_3.1_spec-1.0.0.Final.jar:1.0.0.Final]
    at org.springframework.web.servlet.FrameworkServlet.service(FrameworkServlet.java:882) [spring-webmvc-5.1.3.RELEASE.jar:5.1.3.RELEASE]
    at javax.servlet.http.HttpServlet.service(HttpServlet.java:790) [jboss-servlet-api_3.1_spec-1.0.0.Final.jar:1.0.0.Final]
    at io.undertow.servlet.handlers.ServletHandler.handleRequest(ServletHandler.java:85) [undertow-servlet-1.0.15.Final.jar:1.0.15.Final]
    at io.undertow.servlet.handlers.FilterHandler$FilterChainImpl.doFilter(FilterHandler.java:130) [undertow-servlet-1.0.15.Final.jar:1.0.15.Final]
    at org.springframework.web.filter.CharacterEncodingFilter.doFilterInternal(CharacterEncodingFilter.java:200) [spring-web-5.1.3.RELEASE.jar:5.1.3.RELEASE]
    at org.springframework.web.filter.OncePerRequestFilter.doFilter(OncePerRequestFilter.java:107) [spring-web-5.1.3.RELEASE.jar:5.1.3.RELEASE]
    at io.undertow.servlet.core.ManagedFilter.doFilter(ManagedFilter.java:60) [undertow-servlet-1.0.15.Final.jar:1.0.15.Final]
    at io.undertow.servlet.handlers.FilterHandler$FilterChainImpl.doFilter(FilterHandler.java:132) [undertow-servlet-1.0.15.Final.jar:1.0.15.Final]
    at org.springframework.boot.actuate.metrics.web.servlet.WebMvcMetricsFilter.filterAndRecordMetrics(WebMvcMetricsFilter.java:117) [spring-boot-actuator-2.1.1.RELEASE.jar:2.1.1.RELEASE]
    at org.springframework.boot.actuate.metrics.web.servlet.WebMvcMetricsFilter.doFilterInternal(WebMvcMetricsFilter.java:106) [spring-boot-actuator-2.1.1.RELEASE.jar:2.1.1.RELEASE]
    at org.springframework.web.filter.OncePerRequestFilter.doFilter(OncePerRequestFilter.java:107) [spring-web-5.1.3.RELEASE.jar:5.1.3.RELEASE]
    at io.undertow.servlet.core.ManagedFilter.doFilter(ManagedFilter.java:60) [undertow-servlet-1.0.15.Final.jar:1.0.15.Final]
    at io.undertow.servlet.handlers.FilterHandler$FilterChainImpl.doFilter(FilterHandler.java:132) [undertow-servlet-1.0.15.Final.jar:1.0.15.Final]
    at org.springframework.boot.web.servlet.support.ErrorPageFilter.doFilter(ErrorPageFilter.java:130) [spring-boot-2.1.1.RELEASE.jar:2.1.1.RELEASE]
    at org.springframework.boot.web.servlet.support.ErrorPageFilter.access$000(ErrorPageFilter.java:66) [spring-boot-2.1.1.RELEASE.jar:2.1.1.RELEASE]
    at org.springframework.boot.web.servlet.support.ErrorPageFilter$1.doFilterInternal(ErrorPageFilter.java:105) [spring-boot-2.1.1.RELEASE.jar:2.1.1.RELEASE]
    at org.springframework.web.filter.OncePerRequestFilter.doFilter(OncePerRequestFilter.java:107) [spring-web-5.1.3.RELEASE.jar:5.1.3.RELEASE]
    at org.springframework.boot.web.servlet.support.ErrorPageFilter.doFilter(ErrorPageFilter.java:123) [spring-boot-2.1.1.RELEASE.jar:2.1.1.RELEASE]
    at io.undertow.servlet.core.ManagedFilter.doFilter(ManagedFilter.java:60) [undertow-servlet-1.0.15.Final.jar:1.0.15.Final]
    at io.undertow.servlet.handlers.FilterHandler$FilterChainImpl.doFilter(FilterHandler.java:132) [undertow-servlet-1.0.15.Final.jar:1.0.15.Final]
    at org.springframework.web.filter.HiddenHttpMethodFilter.doFilterInternal(HiddenHttpMethodFilter.java:93) [spring-web-5.1.3.RELEASE.jar:5.1.3.RELEASE]
    at org.springframework.web.filter.OncePerRequestFilter.doFilter(OncePerRequestFilter.java:107) [spring-web-5.1.3.RELEASE.jar:5.1.3.RELEASE]
    at io.undertow.servlet.core.ManagedFilter.doFilter(ManagedFilter.java:60) [undertow-servlet-1.0.15.Final.jar:1.0.15.Final]
    at io.undertow.servlet.handlers.FilterHandler$FilterChainImpl.doFilter(FilterHandler.java:132) [undertow-servlet-1.0.15.Final.jar:1.0.15.Final]
    at org.springframework.web.filter.FormContentFilter.doFilterInternal(FormContentFilter.java:92) [spring-web-5.1.3.RELEASE.jar:5.1.3.RELEASE]
    at org.springframework.web.filter.OncePerRequestFilter.doFilter(OncePerRequestFilter.java:107) [spring-web-5.1.3.RELEASE.jar:5.1.3.RELEASE]
    at io.undertow.servlet.core.ManagedFilter.doFilter(ManagedFilter.java:60) [undertow-servlet-1.0.15.Final.jar:1.0.15.Final]
    at io.undertow.servlet.handlers.FilterHandler$FilterChainImpl.doFilter(FilterHandler.java:132) [undertow-servlet-1.0.15.Final.jar:1.0.15.Final]
    at org.springframework.web.filter.RequestContextFilter.doFilterInternal(RequestContextFilter.java:99) [spring-web-5.1.3.RELEASE.jar:5.1.3.RELEASE]
    at org.springframework.web.filter.OncePerRequestFilter.doFilter(OncePerRequestFilter.java:107) [spring-web-5.1.3.RELEASE.jar:5.1.3.RELEASE]
    at io.undertow.servlet.core.ManagedFilter.doFilter(ManagedFilter.java:60) [undertow-servlet-1.0.15.Final.jar:1.0.15.Final]
    at io.undertow.servlet.handlers.FilterHandler$FilterChainImpl.doFilter(FilterHandler.java:132) [undertow-servlet-1.0.15.Final.jar:1.0.15.Final]
    at org.springframework.boot.actuate.web.trace.servlet.HttpTraceFilter.doFilterInternal(HttpTraceFilter.java:90) [spring-boot-actuator-2.1.1.RELEASE.jar:2.1.1.RELEASE]
    at org.springframework.web.filter.OncePerRequestFilter.doFilter(OncePerRequestFilter.java:107) [spring-web-5.1.3.RELEASE.jar:5.1.3.RELEASE]
    at io.undertow.servlet.core.ManagedFilter.doFilter(ManagedFilter.java:60) [undertow-servlet-1.0.15.Final.jar:1.0.15.Final]
    at io.undertow.servlet.handlers.FilterHandler$FilterChainImpl.doFilter(FilterHandler.java:132) [undertow-servlet-1.0.15.Final.jar:1.0.15.Final]
    at io.undertow.servlet.handlers.FilterHandler.handleRequest(FilterHandler.java:85) [undertow-servlet-1.0.15.Final.jar:1.0.15.Final]
    at io.undertow.servlet.handlers.security.ServletSecurityRoleHandler.handleRequest(ServletSecurityRoleHandler.java:61) [undertow-servlet-1.0.15.Final.jar:1.0.15.Final]
    at io.undertow.servlet.handlers.ServletDispatchingHandler.handleRequest(ServletDispatchingHandler.java:36) [undertow-servlet-1.0.15.Final.jar:1.0.15.Final]
    at org.wildfly.extension.undertow.security.SecurityContextAssociationHandler.handleRequest(SecurityContextAssociationHandler.java:78)
    at io.undertow.server.handlers.PredicateHandler.handleRequest(PredicateHandler.java:25) [undertow-core-1.0.15.Final.jar:1.0.15.Final]
    at io.undertow.servlet.handlers.security.SSLInformationAssociationHandler.handleRequest(SSLInformationAssociationHandler.java:113) [undertow-servlet-1.0.15.Final.jar:1.0.15.Final]
    at io.undertow.servlet.handlers.security.ServletAuthenticationCallHandler.handleRequest(ServletAuthenticationCallHandler.java:56) [undertow-servlet-1.0.15.Final.jar:1.0.15.Final]
    at io.undertow.server.handlers.PredicateHandler.handleRequest(PredicateHandler.java:25) [undertow-core-1.0.15.Final.jar:1.0.15.Final]
    at io.undertow.security.handlers.AbstractConfidentialityHandler.handleRequest(AbstractConfidentialityHandler.java:45) [undertow-core-1.0.15.Final.jar:1.0.15.Final]
    at io.undertow.servlet.handlers.security.ServletConfidentialityConstraintHandler.handleRequest(ServletConfidentialityConstraintHandler.java:61) [undertow-servlet-1.0.15.Final.jar:1.0.15.Final]
    at io.undertow.security.handlers.AuthenticationMechanismsHandler.handleRequest(AuthenticationMechanismsHandler.java:58) [undertow-core-1.0.15.Final.jar:1.0.15.Final]
    at io.undertow.servlet.handlers.security.CachedAuthenticatedSessionHandler.handleRequest(CachedAuthenticatedSessionHandler.java:70) [undertow-servlet-1.0.15.Final.jar:1.0.15.Final]
    at io.undertow.security.handlers.SecurityInitialHandler.handleRequest(SecurityInitialHandler.java:76) [undertow-core-1.0.15.Final.jar:1.0.15.Final]
    at io.undertow.server.handlers.PredicateHandler.handleRequest(PredicateHandler.java:25) [undertow-core-1.0.15.Final.jar:1.0.15.Final]
    at org.wildfly.extension.undertow.security.jacc.JACCContextIdHandler.handleRequest(JACCContextIdHandler.java:61)
    at io.undertow.server.handlers.PredicateHandler.handleRequest(PredicateHandler.java:25) [undertow-core-1.0.15.Final.jar:1.0.15.Final]
    at io.undertow.server.handlers.PredicateHandler.handleRequest(PredicateHandler.java:25) [undertow-core-1.0.15.Final.jar:1.0.15.Final]
    at io.undertow.servlet.handlers.ServletInitialHandler.handleFirstRequest(ServletInitialHandler.java:241) [undertow-servlet-1.0.15.Final.jar:1.0.15.Final]
    at io.undertow.servlet.handlers.ServletInitialHandler.dispatchRequest(ServletInitialHandler.java:228) [undertow-servlet-1.0.15.Final.jar:1.0.15.Final]
    at io.undertow.servlet.handlers.ServletInitialHandler.access$000(ServletInitialHandler.java:74) [undertow-servlet-1.0.15.Final.jar:1.0.15.Final]
    at io.undertow.servlet.handlers.ServletInitialHandler$1.handleRequest(ServletInitialHandler.java:147) [undertow-servlet-1.0.15.Final.jar:1.0.15.Final]
    at io.undertow.server.Connectors.executeRootHandler(Connectors.java:177) [undertow-core-1.0.15.Final.jar:1.0.15.Final]
    at io.undertow.server.HttpServerExchange$1.run(HttpServerExchange.java:727) [undertow-core-1.0.15.Final.jar:1.0.15.Final]
    at java.util.concurrent.ThreadPoolExecutor.runWorker(ThreadPoolExecutor.java:1142) [rt.jar:1.8.0_92-JVM]
    at java.util.concurrent.ThreadPoolExecutor$Worker.run(ThreadPoolExecutor.java:617) [rt.jar:1.8.0_92-JVM]
    at java.lang.Thread.run(Thread.java:745) [rt.jar:1.8.0_92-JVM]
Caused by: java.net.SocketTimeoutException: Read timed out
    at java.net.SocketInputStream.socketRead0(Native Method) [rt.jar:1.8.0_92-JVM]
    at java.net.SocketInputStream.socketRead(SocketInputStream.java:116) [rt.jar:1.8.0_92-JVM]
    at java.net.SocketInputStream.read(SocketInputStream.java:170) [rt.jar:1.8.0_92-JVM]
    at java.net.SocketInputStream.read(SocketInputStream.java:141) [rt.jar:1.8.0_92-JVM]
    at org.apache.http.impl.io.SessionInputBufferImpl.streamRead(SessionInputBufferImpl.java:137) [httpcore-4.4.10.jar:4.4.10]
    at org.apache.http.impl.io.SessionInputBufferImpl.fillBuffer(SessionInputBufferImpl.java:153) [httpcore-4.4.10.jar:4.4.10]
    at org.apache.http.impl.io.SessionInputBufferImpl.readLine(SessionInputBufferImpl.java:282) [httpcore-4.4.10.jar:4.4.10]
    at org.apache.http.impl.conn.DefaultHttpResponseParser.parseHead(DefaultHttpResponseParser.java:138) [httpclient-4.5.6.jar:4.5.6]
    at org.apache.http.impl.conn.DefaultHttpResponseParser.parseHead(DefaultHttpResponseParser.java:56) [httpclient-4.5.6.jar:4.5.6]
    at org.apache.http.impl.io.AbstractMessageParser.parse(AbstractMessageParser.java:259) [httpcore-4.4.10.jar:4.4.10]
    at org.apache.http.impl.DefaultBHttpClientConnection.receiveResponseHeader(DefaultBHttpClientConnection.java:163) [httpcore-4.4.10.jar:4.4.10]
    at org.apache.http.impl.conn.CPoolProxy.receiveResponseHeader(CPoolProxy.java:165) [httpclient-4.5.6.jar:4.5.6]
    at org.apache.http.protocol.HttpRequestExecutor.doReceiveResponse(HttpRequestExecutor.java:273) [httpcore-4.4.10.jar:4.4.10]
    at org.apache.http.protocol.HttpRequestExecutor.execute(HttpRequestExecutor.java:125) [httpcore-4.4.10.jar:4.4.10]
    at org.apache.http.impl.execchain.MainClientExec.execute(MainClientExec.java:272) [httpclient-4.5.6.jar:4.5.6]
    at org.apache.http.impl.execchain.ProtocolExec.execute(ProtocolExec.java:185) [httpclient-4.5.6.jar:4.5.6]
    at org.apache.http.impl.execchain.RetryExec.execute(RetryExec.java:89) [httpclient-4.5.6.jar:4.5.6]
    at org.apache.http.impl.client.InternalHttpClient.doExecute(InternalHttpClient.java:185) [httpclient-4.5.6.jar:4.5.6]
    at org.apache.http.impl.client.CloseableHttpClient.execute(CloseableHttpClient.java:118) [httpclient-4.5.6.jar:4.5.6]
    at org.springframework.cloud.netflix.zuul.filters.route.SimpleHostRoutingFilter.forwardRequest(SimpleHostRoutingFilter.java:409) [spring-cloud-netflix-zuul-2.1.1.RELEASE.jar:2.1.1.RELEASE]
    at org.springframework.cloud.netflix.zuul.filters.route.SimpleHostRoutingFilter.forward(SimpleHostRoutingFilter.java:328) [spring-cloud-netflix-zuul-2.1.1.RELEASE.jar:2.1.1.RELEASE]
    at org.springframework.cloud.netflix.zuul.filters.route.SimpleHostRoutingFilter.run(SimpleHostRoutingFilter.java:232) [spring-cloud-netflix-zuul-2.1.1.RELEASE.jar:2.1.1.RELEASE]
    ... 77 more

relative metrics:

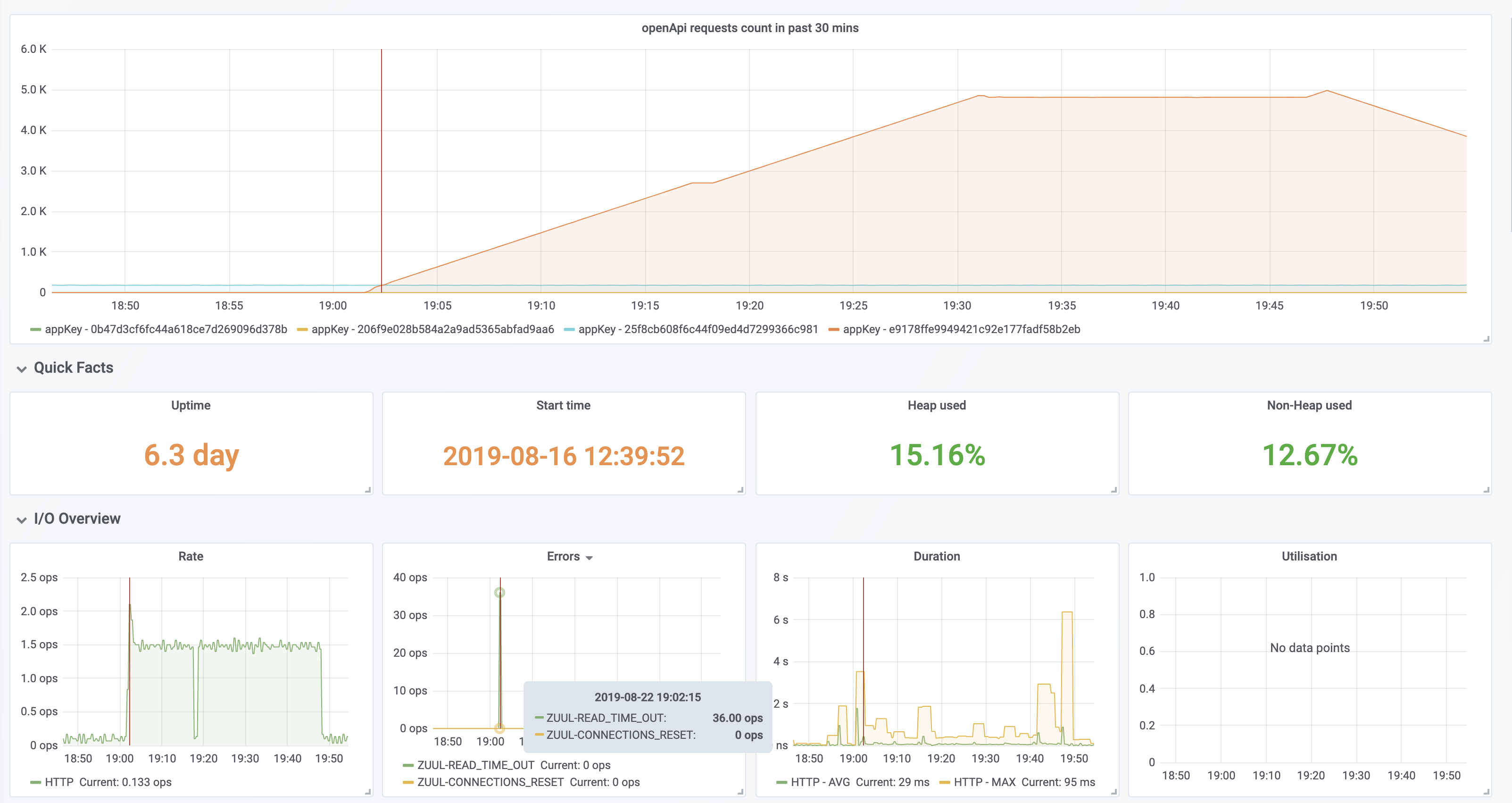
Spring Cloud Netflix zuul1 got read timeout when qps suddenly went high with apache http client you can notice that around 19:00 , the qps suddenly went high, zuul began to read time out, i guess it has something to do with apache http client connection pool. in addition, the back-end http://domain.me/context-path/ did not throw any exceptions during that time, the anomally requests did not arrive http://domain.me/context-path/

i can not offer any minimized sample,it always happens in the production env.

Comment From: andrehueppe

Hi,

we're facing something similar ATM. Maybe it is related:

We run a Zuul1 as Api Gateway (GW) having several services having a downstream service (A) sometimes using another downstream service (B). It's GW -> A -> B so to say.

Now, after A and B responding very fast A = 6ms and B = 3ms the gateway is failing after +3000ms for no obvious reason.

We also can observe that Ribbon is performing retries for some of our affected services. Those retries are responding very fast, as well but the gateway is failing after the configured read timeout.

This happens from time to time. First, we thought it might be something like Java's GC but all metrics are looking good.

We're running Spring Cloud Greenwich.SR2 on Spring Boot 2.1.7.RELEASE

Comment From: OlgaMaciaszek

@phantomedc @doernbrackandre Both Zuul and Ribbon (if used underneath) have default read and connect timeout sets. They can be modified as described here - please note that you need to modify different properties depending on whether you use Ribbon underneath or pass service URL directly). Have you tried adjusting them? If not, please give it a try and let us know if it helps.

If the services respond within the set timeouts, then obviously, we should not be seeing these errors, but it would be difficult to verify without a reproducible sample; if it's not possible to provide one, could you provide debug level logs for (with DEBUG level set for org.springframework.cloud and com.netflix) from the time the issue is reproduced?

Comment From: andrehueppe

Hey @OlgaMaciaszek,

Thanks for pointing that out 👍 but I think we got the configuration right. We're using this stack for quite a while now.

Bildschirmfoto 2019-08-23 um 14 20 20 Here is another example with exactly the same behaviour. The downstream services responded fast but the gateway got a read timeout.

I will try to find something in the debug log but honestly, I only expect to get flooded..

Comment From: OlgaMaciaszek

In order to be able to verify what has caused the issue, we need to be able to either reproduce it or analyze the logs.

Comment From: andrehueppe

Hey, our issues magically disappeared after two days so I assume it was related to our network / in some cases slow mobile clients could also be the cause.

However, sorry for bothering you and thanks for your time.

Comment From: phantomedc

i have changed the http client to okhttp,but still dont deploy them to the production env, i will feed back next week.

Comment From: spring-projects-issues

If you would like us to look at this issue, please provide the requested information. If the information is not provided within the next 7 days this issue will be closed.

Comment From: phantomedc

in my case its not zuul's problem, it is the load balancer's problem, i'll close this issue

Comment From: cowplayer

in my case its not zuul's problem, it is the load balancer's problem, i'll close this issue

How do you solve this problem?

Comment From: phantomedc

in my case its not zuul's problem, it is the load balancer's problem, i'll close this issue

How do you solve this problem?

i did a tcp dump and found the load balance device hung up the connection with out send F flag after the connection being idle for 10 minutes, the operation engineer told me if the load balance protocol set to http, it will reuse the connection but something went wrong with the load balance,it hung up the connection without telling the client application. i changed the load balance protocol from http to tcp. it didn't appear anymore. here is my case detail: https://github.com/reactor/reactor-netty/issues/839#issuecomment-576071286 i hope it could help you